1.找到AI写股票工作流

2.运行失败让他修

3.修起来了

4.应用修复

5.应用修复完成,保存

6.运行成功

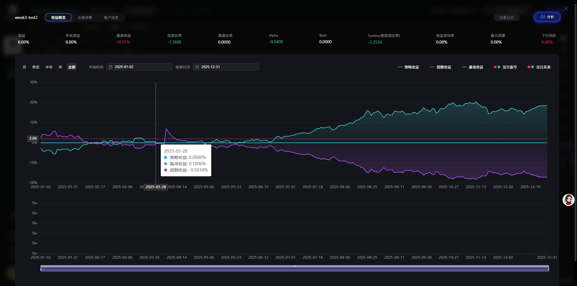
7.没有交易记录,哭了,以为是bug,最后查了半天,可能是我的策略问题

8.修改周期为分钟级

9.修改交易为1手

10.保存修改。

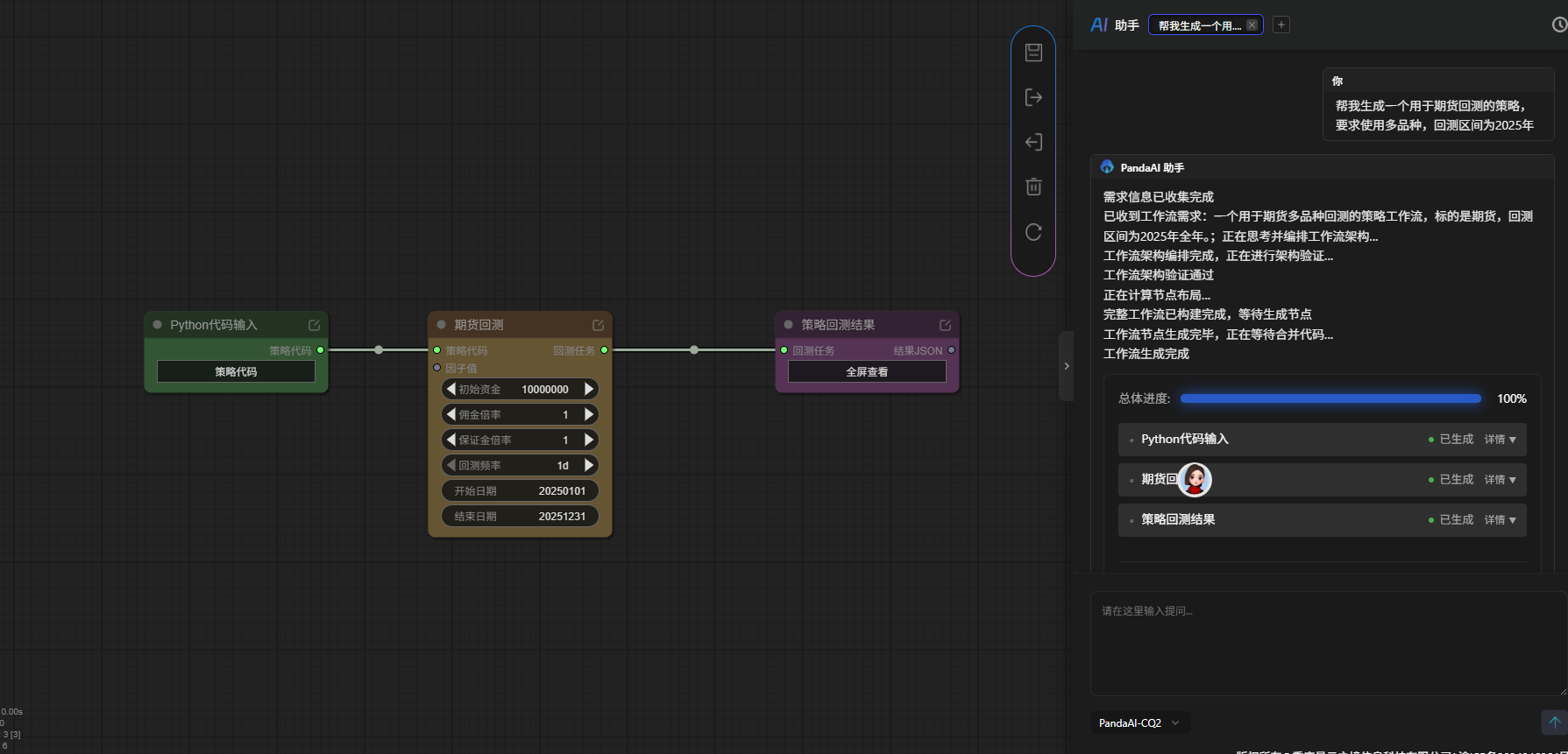
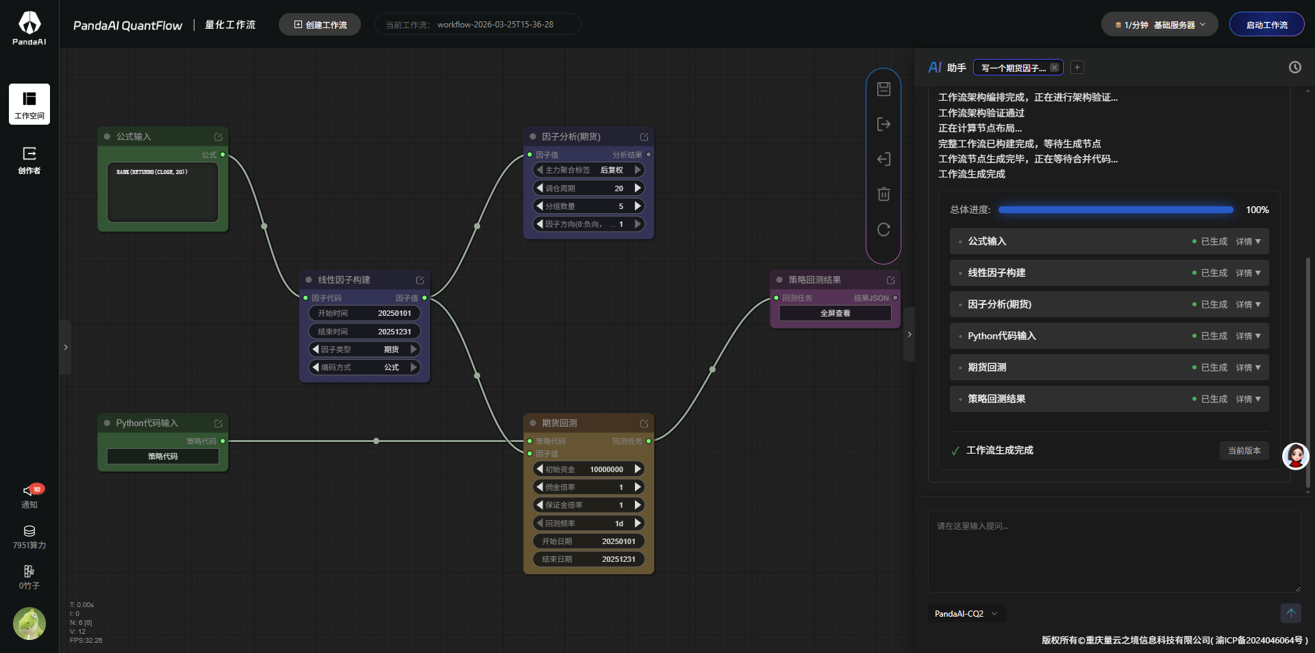
11.写一个期货的工作流,写好了

12.运行玩了,又没交易

13.真的没交易

14.不管怎么说,创建实盘,先搞起来,创建实盘账号没截图。

15.实盘运行中

好啦,这套流程起码跑起来了。谢谢给我补作业的机会撒。