一、AI助手体验
还是和之前一样,将原有的因子代码发给小助手,小助手自动生成多因子框架的工作流。

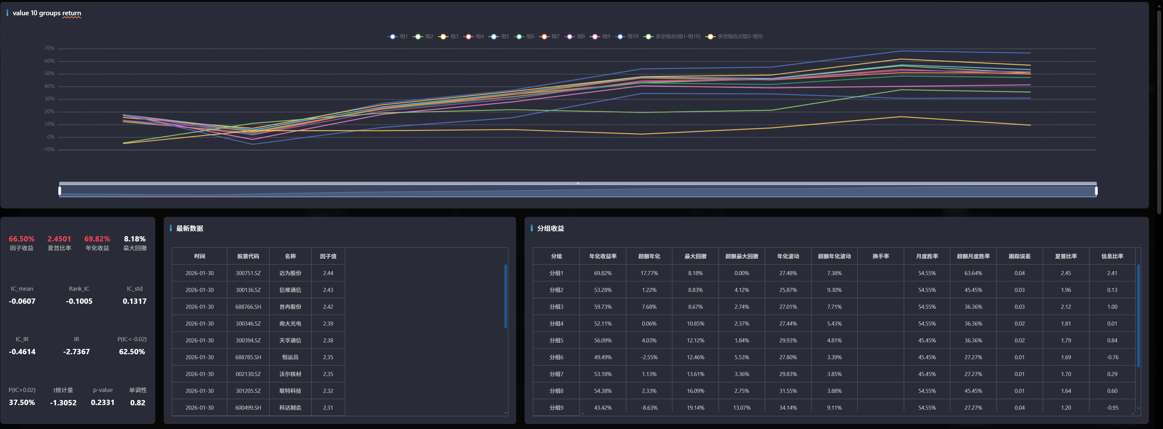
可以看到AI将工作流的整体框架给生成了,但是第一遍不能跑通,说明AI 在较为复杂的因子上一次理解编排成功还是有困难。

后续打开日志,将报错信息发给AI,让AI继续修改,

这次AI很好的理解了任务,修改完成并成功跑通过

二、总结
AI助手整体来说还是很惊喜,极大的简化了编码的难度,优化了回测,降低了门槛,希望后续能真正做到量化平权!
还是和之前一样,将原有的因子代码发给小助手,小助手自动生成多因子框架的工作流。

可以看到AI将工作流的整体框架给生成了,但是第一遍不能跑通,说明AI 在较为复杂的因子上一次理解编排成功还是有困难。

后续打开日志,将报错信息发给AI,让AI继续修改,

这次AI很好的理解了任务,修改完成并成功跑通过

AI助手整体来说还是很惊喜,极大的简化了编码的难度,优化了回测,降低了门槛,希望后续能真正做到量化平权!
暂无评论